ウィルゲートで広報を担当している森園( @morizooo0825 )です。
先日、ウィルゲートで行われた表彰式で、数多くのMVP受賞者が発表されました。その中でも特に注目が集まったのが、昨期(14期2Q)の取り組みが評価され、新卒1年目にして「全社MVP」「エンジニアMVP」をダブル受賞したソリューション開発チームの大石。
※表彰式の様子はこちら www.wantedly.com
- 難易度の高いミッションを抱えながらも、納期を大幅に前倒し、障害も0に抑える
- 業務で得られた知見をチームに落とし込むだけでなく、社外での登壇など幅広い活動を行う
など、社内外問わず大きな活躍を見せてくれました。
今回は、そんな活躍を見せた昨期の取り組みや、どのような試行錯誤があったのかなどについてインタビューした内容をお届けします。
SEO分析ツールのパフォーマンス改善に挑戦
─新卒として入社してから半年、どのような仕事を担当してきましたか?
4月の新卒研修を経て、ソリューション開発チームの所属となりました。最初に担当したのは、ウィルゲートのSEO分析ツールのTACT SEO(※)と、社内で使っている営業向けツールの開発です。TACT SEOはセキュリティ強化のための改善、営業向けツールはツールの運用保守を周りの方と協力しながら行っていました。
※TACT SEO tact-seo.com
─昨期はどのようなことに取り組んだのでしょうか?
主に取り組んだのは、TACT SEOのパフォーマンス(画面表示速度)改善です。そもそも画面の表示速度を計測できる仕組みが整っていなかったので、まず社内で計測環境を構築するところから始めました。
その後、自分が中心となってパフォーマンス改善に取り組んでいきました。時期としては7月からです。もちろん最初は分からないことも多く、施策の進め方に迷うところも多くありましたが、同じような経験のある先輩社員の協力も得ながら、取り組みを進めていくことができました。日々意識していたのは、「どこを改善するとより効果的な改善につながるのか」というポイント。試行錯誤をくり返しながら、何度も検証を重ねていきました。

「何秒速くなったか」だけでは不十分。取り組みの質を上げるために行ったこと
─施策の結果はどうでしたか?
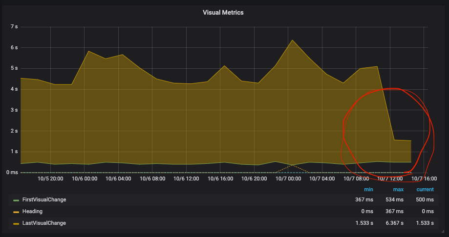
7月から8月の1カ月ほどの取り組みを通じて、これまで表示に時間がかかっていた多くのページで速度が改善されました。Last Visual Change(画面遷移から全てのコンテンツが表示されるまでにかかる秒数)についてはおよそ1/5に削減できました。
7月から8月の1ヶ月ほどの取り組みを通じて、多くのページの速度が改善されました。速度を測る指標は複数あり、First Visual Change(画面遷移から最初のコンテンツが表示されるまでにかかる時間)やLast Visual Changeでは、5倍程度の改善が見られた画面もありました。

行っていたことは、必要なデータ取得のフローの改善や、冗長な処理の削減などです。バックエンド・フロントエンドの枠にとらわれず、ページごとに複数の指標を追いながら進めていきました。
もちろん、行った施策によっては全く効果が現れないこともありました。課題の種類も様々なため、すぐには解決策が見えないこともありました。それでも根気よく原因分析、仮説検証していく中で、徐々に成果が出てきました。普段からTACT SEOを使っている社員さんから、「最近TACT SEOの表示が速くなったね」と言われたときは嬉しかったですね。

─PDCAを実行し続けたことが、成果につながったんですね。具体的にどのようなポイントを意識していたんですか?
画面速度はついつい体感で判断しがちな部分があります。どの程度を「良い」とするかは、人によって大きくブレてきてしまうんですね。なので、しっかりと数値で画面速度の変化を計測し、誰が見ても分かる状態にするようにしました。
※パフォーマンス計測の取り組みについてはこちらでも紹介しています tech.willgate.co.jp
重要なのは、秒数の変化だけではありません。できる限り正確な計測を実施したかったため、速度削減できた「比率」についても確認するようにしていました。というのも、社内でツールを使うのと社外で使うのとでは、平均的な通信速度に大きな乖離があるんです。例えば社内だと通信環境が整っているため、社外環境と比べて通信速度が速くなります。なので、社内で何秒改善できたかを確認するだけでは不十分なんですよね。
社内・社外など環境によらず、「秒」と「質」の観点から成果を計測していく必要がある──そう考えたときに、「何秒速くなったか」ではなく「どれくらいの割合速くなったか」を見る必要があるなと考えました。

問題解決までのスピードを変えた2つのポイント
─入社されたのが半年前ですが、入社前と比べて自分の中で変わったなと思うことはありますか?
以前と比べて、いかに適切な人を頼れるかを考えるようになりましたね。実は入社当初、困ったときになかなか人に相談できなかったんです。「後で聞けばいいや」と思って後回しにしてしまったり、前提から理解できていないことを頑張って調べようとして、気がついたら何時間も経ってしまったりすることもありました。
「このままではよくない」と気がつけたのは、毎日の振り返り面談での上司からのアドバイスや、周りからの声かけがあったから。自分が思っていた以上に、色々なことを聞いても迷惑ではないのだと気がつきました。
そう気がついてからは、迷うことがあれば何でも割り切って聞けるようになりました。それが納期を前倒し、スピード感を持って進めて行けた理由だと思います。
─他にやっておいてよかったと思うことはありますか?
再発防止策として、何か問題があったときに「次同じような問題が起きたときにどうするか」を毎日欠かさず出していたことですね。毎日振り返りを上司と行う中で、そのような再発防止策を出すことが求められていました。
一度書いて出したら、翌日からやるしかありません。再発防止策を翌日から徹底して行動に移すことで、自然にミスが防げるようになりました。役員・直属の上司と定期的に行う「1on1」(個人面談)の場でも、「こういうことに困っています」ではなくて、「困ったのでこういう風に解決しました」、あるいは「このように解決しようとしています」というような報告ができるようになりましたね。
事業を横断して活躍できる存在になりたい
─今後の目標について教えてください!
今目指しているのは、事業を横断して活躍できるような存在です。エンジニアだからといって開発だけにとどまらず、開発側からも事業に対して貢献できるようになってきたいです。
今期に入り、社内の新たなプロジェクトにも参加する中、求められることも増えてきています。困難にぶつかるときもありますが、自分の『will』を持ってやりたいと手をあげればチャンスがもらえ、挑戦できる環境はとても恵まれているなと感じます。昨期以上に高い視座を持ち、周囲を巻き込みながら取り組んでいきたいですね。
